增压泵的工作原理是先把液体增压泵内灌满足够的液体,接着启动管道增压泵,叶轮会很快地转动,叶轮的叶片会驱动液体进行转动,液体在转动中会借助惯性向叶轮外面流去,叶轮会从吸入室吸进液体,这时叶轮中的液体会绕流叶片,在绕流的运动中液体会作用一升力给叶片,这个力可以对液体作功,确保液体得到能量后会流出叶轮,液体的动能与压能都会变大。增压泵的使用方法可以分为几个部分分别是启动前的准备、起动与运行、停泵。
增压泵原理
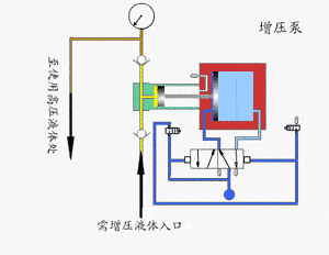
会对大径空气驱动活塞施加一个比较低的压力,这个压力会作用于一个小面积活塞上时会有一个高压产生。利用一个二位五通气控换向阀使增压泵可以实现连续运行。经由单向阀控制的高压柱塞会不断地把液体排出。
驱动部分与输出液体部分之间的压力达到平衡时,增压泵就会停止运行,不会使空气再消耗。输出压力下降或者空气驱动压力增加时,增压泵就会自动启动运行,等到再次达到压力平衡后再自动停止。
增压泵使用方法
启动前的准备
(1)可以先用手轻轻转动电机的风叶,叶轮应该没有卡磨的情况转动时应该灵活。
(2)可以将进口阀门打开,将排气阀打开确保液体灌满整个泵腔,接着将排气阀关闭。
(3)可以用手盘动管道增压泵确保润滑液可以进入机械密封端面。
(4)将电机点动后再确定转向是否正确。
起动与运行
(1)将进口阀门全部打开,再把吐出管路阀门全部关闭。
(2)电源接通后,在增压泵达到正常转速后再把吐出管路上的阀门渐渐打开,并且调节到所需要的工况。
(3)需要注意观察仪表的读数,查看轴封泄露的情况,正常时机械密封的泄露量可以达到小于三滴每分钟,查看电机轴承处的温升情况是否小于等于七十摄氏度,假如发现异常时应该立即进行处理。
停泵
(1)渐渐将吐出管路阀门关闭,再把电源切断。
(2)将进口阀门关闭。
(3)假如环境温度低于零摄氏度时应该把泵中的液体排放干净防止冻裂。
(4)假如长时间停用应该把增压泵拆卸后进行清洗并妥善保管。
增压泵原理及使用方法由水泵厂家总结,推荐阅读:管道增压泵的工作原理


CHDF轻型卧式不锈钢多级离心泵
CHL轻型卧式多级离心泵
LG、LG-B型-多级立式不锈钢矿用多级离心泵
